Overview
Teaching: 5 min
Exercises: 5 minQuestionsObjectives
- How are Cafe Microservice components Performing on a Cluster
- Conduct performance analysis on Microservice with Grafana Dashboard
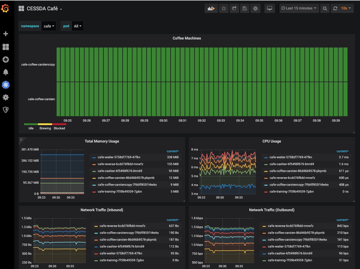
In this exercise, we analyse performance trends of of Microservice components deployed in Session 2 and any other application that is of interest.
Login to Grafana Monitor with your bitbucket credential
At the home page of the portal, Hit Home Dashboard and select CESSDA Café dashboard
Now Let Analyse and Discuss

Execute the command below in a shell again and observe the behaviour of the components
bash customer.sh
Do we notice a spike on graph and what might be the cause of it